LPG-Log-Collect
相关链接
整体架构
Loki是受Prometheus启发由Grafana Labs团队开源的水平可扩展,高度可用的多租户日志聚合系统。 开发语言: Google Go。它的设计具有很高的成本效益,并且易于操作。使用标签来作为索引,而不是对全文进行检索,也就是说,你通过这些标签既可以查询日志的内容也可以查询到监控的数据签,极大地降低了日志索引的存储。
Loki系统架构十分简单,由以下3个部分组成 :
-
Promtail 是代理,负责收集日志并将其发送给 loki 。
-
Loki 是主服务器,负责存储日志和处理查询 。
-
Grafana 用于 UI 展示。

只要在应用程序服务器上安装promtail来收集日志然后发送给Loki存储,就可以在Grafana UI界面通过添加Loki为数据源进行日志查询(如果Loki服务器性 能不够,可以部署多个Loki进行存储及查询)。
作为一个日志系统不光只有查询分析日志的能力,还能对日志进行监控和报警。
环境准备
| 名称 | IP | 服务 |
|---|---|---|
| 日志服务器 | 192.168.137.121 | Grafana + Loki |
| 应用服务器 | 192.168.137.132 | Spring Boot Service + Promtail |
| 应用服务器 | 192.168.137.132 | Nginx + Promtail |
| 应用 | 版本 |
|---|---|
| Loki | 3.5.1 |
| Promtail | 3.5.1 |
| Grafana | 12.0.1 |
| Grafana-Enterprise | 12.0.1 |
二进制安装
1. 下载二进制源码包
mkdir -p /root/grafana && cd /root/grafana
# 下载二进制包
wget https://github.com/grafana/loki/releases/download/v3.5.1/loki-linux-amd64.zip -O loki-linux-amd64.zip
wget https://github.com/grafana/loki/releases/download/v3.5.1/promtail-linux-amd64.zip -O promtail-linux-amd64.zip
wget https://dl.grafana.com/enterprise/release/grafana-enterprise-12.0.1.linux-amd64.tar.gz -O grafana-enterprise-12.0.1.linux-amd64.tar.gz
# 下载配置文件
wget https://raw.githubusercontent.com/grafana/loki/v3.5.1/cmd/loki/loki-local-config.yaml -O loki-local-config.yaml
wget https://raw.githubusercontent.com/grafana/loki/v3.5.1/clients/cmd/promtail/promtail-local-config.yaml -O promtail-local-config.yaml
2. Loki安装
- 安装运行
# 创建安装目录及数据目录
mkdir -p /usr/local/loki
mkdir -p /data/loki/{index,chunks,rules}
# 解压
unzip /root/grafana/loki-linux-amd64.zip -d /usr/local/loki
# 配置文件
cp /root/grafana/loki-local-config.yaml /usr/local/loki/loki-config.yaml
# 测试运行
cd /usr/local/loki
./loki-linux-amd64 -config.file=loki-local-config.yaml
# 官方仓库中 v3.5.1 的配置文件有问题,无法运行
- 配置文件
loki-config.yaml
auth_enabled: false
server:
http_listen_port: 3100
grpc_listen_port: 9096
log_level: debug
grpc_server_max_concurrent_streams: 1000
common:
instance_addr: 127.0.0.1
path_prefix: /tmp/loki
storage:
filesystem:
chunks_directory: /tmp/loki/chunks
rules_directory: /tmp/loki/rules
replication_factor: 1
ring:
kvstore:
store: inmemory
query_range:
results_cache:
cache:
embedded_cache:
enabled: true
max_size_mb: 100
limits_config:
metric_aggregation_enabled: true
enable_multi_variant_queries: true
schema_config:
configs:
- from: 2020-10-24
store: tsdb
object_store: filesystem
schema: v13
index:
prefix: index_
period: 24h
pattern_ingester:
enabled: true
metric_aggregation:
loki_address: localhost:3100
ruler:
alertmanager_url: http://localhost:9093
frontend:
encoding: protobuf
# By default, Loki will send anonymous, but uniquely-identifiable usage and configuration
# analytics to Grafana Labs. These statistics are sent to https://stats.grafana.org/
#
# Statistics help us better understand how Loki is used, and they show us performance
# levels for most users. This helps us prioritize features and documentation.
# For more information on what's sent, look at
# https://github.com/grafana/loki/blob/main/pkg/analytics/stats.go
# Refer to the buildReport method to see what goes into a report.
#
# If you would like to disable reporting, uncomment the following lines:
#analytics:
# reporting_enabled: false
- 启停脚本
# 启动脚本
cat > startup.sh << 'EOF'
#!/bin/bash
nohup ./loki-linux-amd64 -config.file=./loki-config.yaml >./loki.log 2>&1 &
echo "$!" > pid
EOF
# 停止脚本
cat > shutdown.sh << 'EOF'
#!/bin/bash
kill -9 `cat pid`
echo "关闭成功!"
EOF
# 脚本添加执行权限
chmod +x startup.sh shutdown.sh
- 可以用浏览器打开Loki指标页面

3. Promtail安装
- 安装运行
# 创建安装目录及数据目录
mkdir -p /usr/local/promtail
mkdir -p /data/promtail/
# 解压
unzip /root/grafana/promtail-linux-amd64.zip -d /usr/local/promtail
# 配置文件
cp /root/grafana/promtail-local-config.yaml /usr/local/promtail/promtail-config.yaml
# 运行
cd /usr/local/promtail
./promtail-linux-amd64 -config.file=promtail-config.yaml
- 配置文件
promtail-config.yaml
server:
http_listen_port: 9080
grpc_listen_port: 0
positions:
filename: /tmp/positions.yaml
clients:
- url: http://localhost:3100/loki/api/v1/push
scrape_configs:
- job_name: system
static_configs:
- targets:
- localhost
labels:
job: varlogs
__path__: /var/log/*log
stream: stdout
- 启停脚本
# 启动脚本
cat > startup.sh << 'EOF'
#!/bin/bash
nohup ./promtail-linux-amd64 -config.file=promtail-config.yaml >./promtail.log 2>&1 &
echo "$!" > pid
EOF
# 停止脚本
cat > shutdown.sh << 'EOF'
#!/bin/bash
kill -9 `cat pid`
echo "关闭成功!"
EOF
# 脚本添加执行权限
chmod +x startup.sh shutdown.sh
4. Grafana安装
# 创建安装 目录及数据目录
mkdir -p /usr/local/grafana
mkdir -p /data/grafana/
# 解压
tar -zxvf /root/grafana/grafana-enterprise-12.0.1.linux-amd64.tar.gz -C /usr/local/grafana
# 运行
cd /usr/local/grafana/grafana-v12.0.1
./bin/grafana server --config=./conf/defaults.ini --pidfile=./grafana.pid
-
配置文件
conf/default.ini -
启停脚本
# 启动脚本
cat > startup.sh << 'EOF'
#!/bin/bash
nohup ./bin/grafana server --config=./conf/defaults.ini --pidfile=./grafana.pid >./grafana.log 2>&1 &
echo "$!" > pid
EOF
# 停止脚本
cat > shutdown.sh << 'EOF'
#!/bin/bash
kill -9 `cat pid`
echo "关闭成功!"
EOF
# 脚本添加执行权限
chmod +x startup.sh shutdown.sh
- 可以用浏览器打开Grafana指标页面
- http://192.168.137.141:3000
- admin / admin

5. 测试
-
添加 Loki 数据源,配置Loki的http地址

-
点击
Save & test测试连接,按钮上方弹出连接成功提示
-
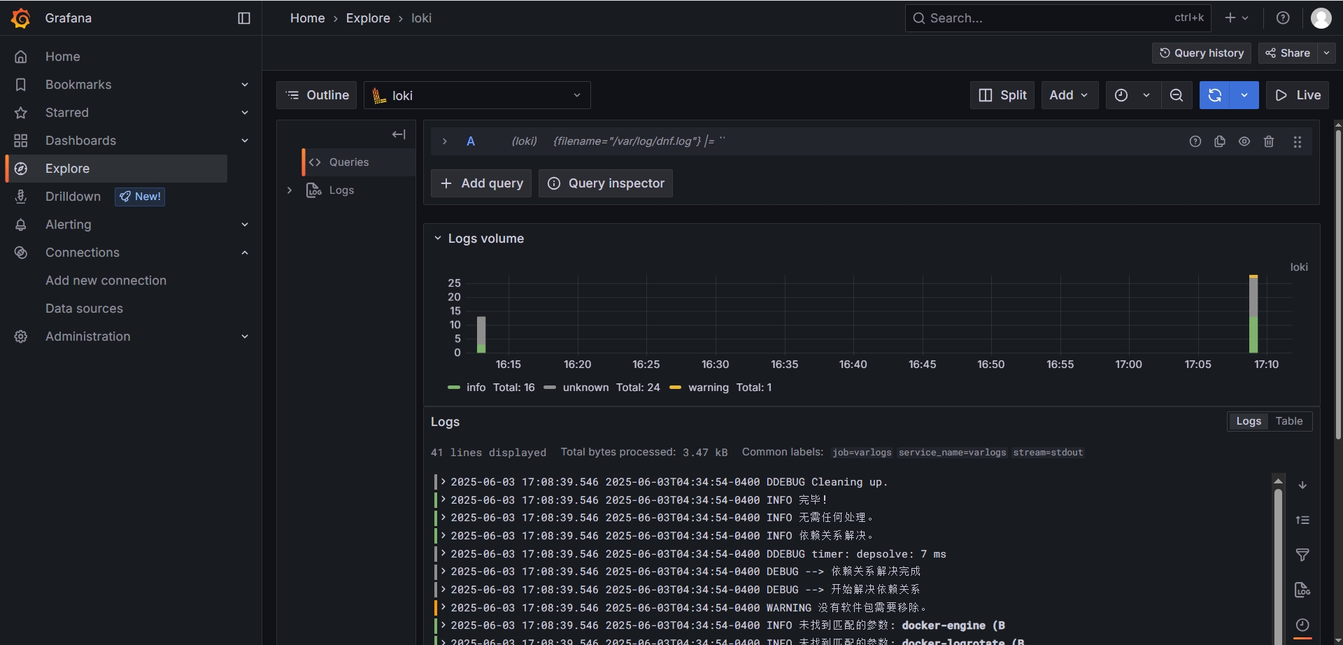
打开Explore,测试数据查询

Docker安装
1. 拉取Docker镜像
# 拉取镜像
docker pull grafana/loki:3.5.1
docker pull grafana/promtail:3.5.1
docker pull grafana/grafana:12.0.1
docker pull grafana/grafana-enterprise:12.0.1
# 导出镜像
docker save grafana/loki:3.5.1 -o ./grafana_loki_3.5.1.tar
docker save grafana/promtail:3.5.1 -o ./grafana_promtail_3.5.1.tar
docker save grafana/grafana:12.0.1 -o ./grafana_grafana_12.0.1.tar
docker save grafana/grafana-enterprise:12.0.1 -o ./grafana_grafana-enterprise_12.0.1.tar
# 加载镜像
docker load -i ./grafana_loki_3.5.1.tar
docker load -i ./grafana_promtail_3.5.1.tar
docker load -i ./grafana_grafana_12.0.1.tar
docker load -i ./grafana_grafana-enterprise_12.0.1.tar
2. 下载默认配置文件
# 下载配置文件
mkdir -p /root/grafana && cd /root/grafana
wget https://raw.githubusercontent.com/grafana/loki/v3.5.1/cmd/loki/loki-local-config.yaml -O loki-local-config.yaml
wget https://raw.githubusercontent.com/grafana/loki/v3.5.1/clients/cmd/promtail/promtail-docker-config.yaml -O promtail-docker-config.yaml
wget https://raw.githubusercontent.com/grafana/loki/v3.5.1/production/docker-compose.yaml -O docker-compose.yaml
# 复制配置文件到目标路径
mkdir -p /etc/{loki,promtail,grafana}
cp /root/grafana/loki-local-config.yaml /etc/loki/local-config.yaml
cp /root/grafana/promtail-docker-config.yaml /etc/promtail/config.yaml
3. 准备配置文件
- Loki配置文件
/etc/loki/local-config.yaml
auth_enabled: false
server:
http_listen_port: 3100
grpc_listen_port: 9096
log_level: debug
grpc_server_max_concurrent_streams: 1000
common:
instance_addr: 127.0.0.1
path_prefix: /tmp/loki
storage:
filesystem:
chunks_directory: /tmp/loki/chunks
rules_directory: /tmp/loki/rules
replication_factor: 1
ring:
kvstore:
store: inmemory
query_range:
results_cache:
cache:
embedded_cache:
enabled: true
max_size_mb: 100
limits_config:
metric_aggregation_enabled: true
enable_multi_variant_queries: true
schema_config:
configs:
- from: 2020-10-24
store: tsdb
object_store: filesystem
schema: v13
index:
prefix: index_
period: 24h
pattern_ingester:
enabled: true
metric_aggregation:
loki_address: localhost:3100
ruler:
alertmanager_url: http://localhost:9093
frontend:
encoding: protobuf
# By default, Loki will send anonymous, but uniquely-identifiable usage and configuration
# analytics to Grafana Labs. These statistics are sent to https://stats.grafana.org/
#
# Statistics help us better understand how Loki is used, and they show us performance
# levels for most users. This helps us prioritize features and documentation.
# For more information on what's sent, look at
# https://github.com/grafana/loki/blob/main/pkg/analytics/stats.go
# Refer to the buildReport method to see what goes into a report.
#
# If you would like to disable reporting, uncomment the following lines:
#analytics:
# reporting_enabled: false
- Promtail配置文件
/etc/promtail/config.yaml
server:
http_listen_port: 9080
grpc_listen_port: 0
positions:
filename: /tmp/positions.yaml
clients:
- url: http://loki:3100/loki/api/v1/push
scrape_configs:
- job_name: system
static_configs:
- targets:
- localhost
labels:
job: varlogs
__path__: /var/log/*log
4. Docker Compose文件
version: "3.3"
networks:
loki:
services:
loki:
image: grafana/loki:3.5.1
ports:
- "3100:3100"
volumes:
- /etc/loki/local-config.yaml:/etc/loki/local-config.yaml
command: -config.file=/etc/loki/local-config.yaml
networks:
- loki
promtail:
image: grafana/promtail:3.5.1
volumes:
- /var/log:/var/log
- /etc/promtail/config.yml:/etc/promtail/config.yml
command: -config.file=/etc/promtail/config.yml
networks:
- loki
grafana:
environment:
- GF_PATHS_PROVISIONING=/etc/grafana/provisioning
- GF_AUTH_ANONYMOUS_ENABLED=true
- GF_AUTH_ANONYMOUS_ORG_ROLE=Admin
- GF_FEATURE_TOGGLES_ENABLE=alertingSimplifiedRouting,alertingQueryAndExpressionsStepMode
entrypoint:
- sh
- -euc
- |
mkdir -p /etc/grafana/provisioning/datasources
cat <<EOF > /etc/grafana/provisioning/datasources/ds.yaml
apiVersion: 1
datasources:
- name: Loki
type: loki
access: proxy
orgId: 1
url: http://loki:3100
basicAuth: false
isDefault: true
version: 1
editable: false
EOF
/run.sh
image: grafana/grafana:12.0.1
ports:
- "3000:3000"
networks:
- loki
5. 启动容器
# 启动
docker compose -f docker-compose.yaml up -d
# 停止
docker compose -f docker-compose.yaml down
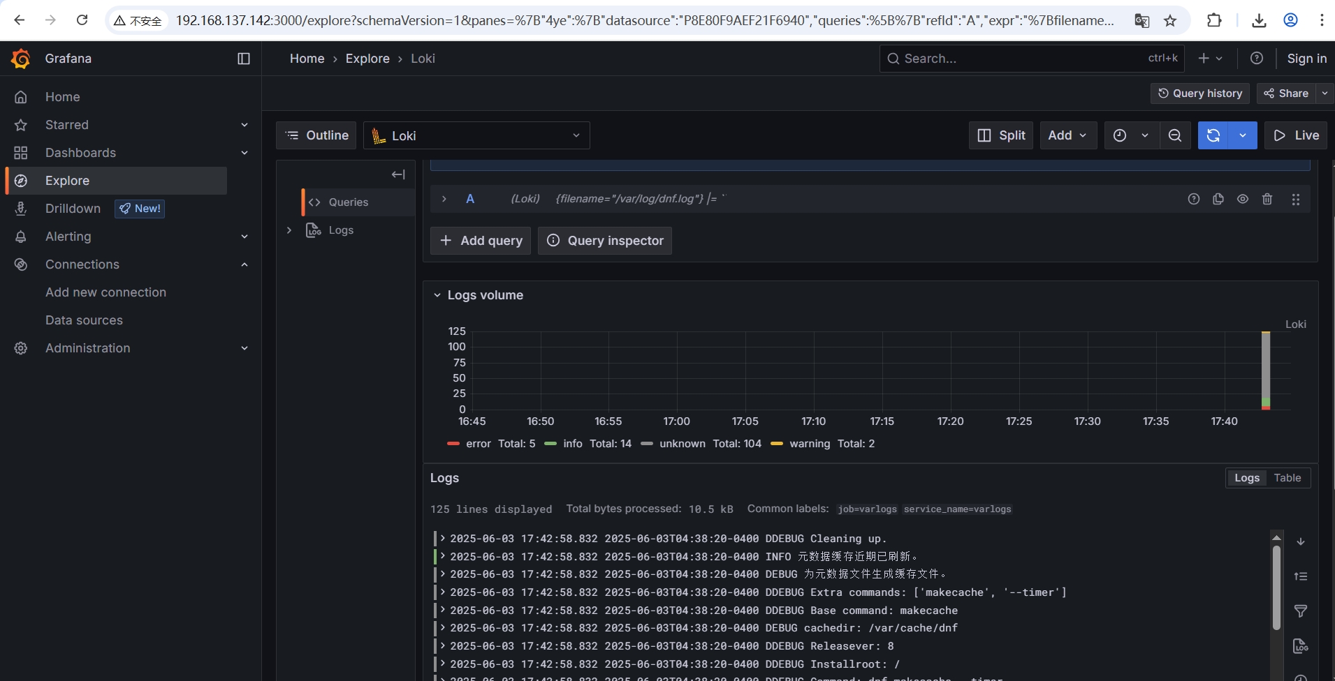
6. 测试
- 查看Loki监控指标

- 查看Grafana数据源
- http://192.168.137.142:3000/
- admin / admin

Kubernetes安装
- Loki使用示例:针对部署在K8s中的Java应用的日志捕获Promtail配置示例
- Grafana Kubernetes安装
- Loki Helm安装
- Promtail Kubernetes daemonSet 安装
K8s安装Loki + Promtail + Grafana 所需资源较多(对于一个3节点的K8s集群,需要启动11个Loki相关Pod),对于低负载的场景,建议直接使用Docker部署Loki和Grafana,仅将Promtail部署到K8s Daemonset。