跳到主要内容

相关链接

整体架构

Prometheus是一款用来做监控和预警的开源的项目,最早是SoundCloud公司的项目,始于2012年。Prometheus不仅可以工作在传统的模式上(即部署在服务器),也可以工作在容器应用中,如Kubernetes。

下面是官方发布的系统架构图

系统架构

从架构图可以看出,Prometheus Server主要由三个部分组成:

  • 数据的拉取(Retrieval):从应用中(或是其它目标服务器)拉取metrics数据,然后存入到它自己的数据库中。
  • 存储(Storage):主要用来存储metrics(指标相关)数据,是基于时间序列的数据库(TSDB 即 Time Series DataBase)。
  • Web服务(HTTP Server):使用PromQL,从它自己的数据库中检索数据,入口可以是Promethous Web UI或是其它的UI展示平台如Grafana。

过去几年,在容器端,Prometheus作为Monitoring工具尤其重要。原因是容器化的服务使得DevOps工作变得复杂,假设我们有很多很多个pod运行在多个Prod clusters上,那么这些pod的健康情况的监控就显得很重要,如:有没有出现响应延迟,负载过重,资源不足,出现了Error等等。

具体举例,如Prod上的某个pod的out of memory错误,间接的导致了数据库的两个pod出问题了,然后这两个db pod为用户登陆验证提供服务,那么从而使得用户在UI上无法登陆,在这种情况下,我们需要快速定位哪里出了问题?但问题的关键是如果我们有监控系统,那么就可以快速知道哪些pod是不健康的,甚至如果有某种预警系统,当某个pod快出现资源枯竭的问题时,就可以先发出警报(预警功能)。

环境准备

名称IP服务
日志服务器192.168.137.121Grafana + Loki
应用服务器192.168.137.122
应用服务器192.168.137.123
应用服务器192.168.137.131
应用服务器192.168.137.132Spring Boot Service + Nginx + Promtail
应用服务器192.168.137.133
应用版本
Loki3.5.1
Promtail3.5.1
Grafana12.0.1
Grafana-Enterprise12.0.1
Prometheus3.4.1

二进制安装

下载安装包

wget https://github.com/prometheus/prometheus/releases/download/v3.4.1/prometheus-3.4.1.linux-amd64.tar.gz
wget https://github.com/prometheus/alertmanager/releases/download/v0.28.1/alertmanager-0.28.1.linux-amd64.tar.gz
wget https://github.com/prometheus/node_exporter/releases/download/v1.9.1/node_exporter-1.9.1.linux-amd64.tar.gz

安装 Prometheus

  1. 解压
# 解压
tar -zxvf prometheus-3.4.1.linux-amd64.tar.gz
cd prometheus-3.4.1.linux-amd64

# 测试
./prometheus --config.file="prometheus.yml"

  1. 配置文件 prometheus.yml
# my global config
global:
scrape_interval: 15s # Set the scrape interval to every 15 seconds. Default is every 1 minute.
evaluation_interval: 15s # Evaluate rules every 15 seconds. The default is every 1 minute.
# scrape_timeout is set to the global default (10s).

# Alertmanager configuration
alerting:
alertmanagers:
- static_configs:
- targets:
# - alertmanager:9093

# Load rules once and periodically evaluate them according to the global 'evaluation_interval'.
rule_files:
# - "first_rules.yml"
# - "second_rules.yml"

# A scrape configuration containing exactly one endpoint to scrape:
# Here it's Prometheus itself.
scrape_configs:
# The job name is added as a label `job=<job_name>` to any timeseries scraped from this config.
- job_name: "prometheus"

# metrics_path defaults to '/metrics'
# scheme defaults to 'http'.

static_configs:
- targets: ["localhost:9090"]
# The label name is added as a label `label_name=<label_value>` to any timeseries scraped from this config.
labels:
app: "prometheus"

  1. 启停脚本
# 启动脚本
cat > startup.sh << 'EOF'
#!/bin/bash
nohup ./prometheus --config.file="prometheus.yml" >./prometheus.log 2>&1 &
echo "$!" > pid
EOF

# 停止脚本
cat > shutdown.sh << 'EOF'
#!/bin/bash
kill -9 `cat pid`
echo "关闭成功!"
EOF

# 脚本添加执行权限
chmod +x startup.sh shutdown.sh

安装 AlertManager

  1. 解压
# 解压
tar -zxvf alertmanager-0.28.1.linux-amd64.tar.gz
cd alertmanager-0.28.1.linux-amd64

# 测试
./alertmanager --config.file="alertmanager.yml"

  1. 配置文件 alertmanager.yml
route:
group_by: ['alertname']
group_wait: 30s
group_interval: 5m
repeat_interval: 1h
receiver: 'web.hook'
receivers:
- name: 'web.hook'
webhook_configs:
- url: 'http://127.0.0.1:5001/'
inhibit_rules:
- source_match:
severity: 'critical'
target_match:
severity: 'warning'
equal: ['alertname', 'dev', 'instance']

  1. 启停脚本
# 启动脚本
cat > startup.sh << 'EOF'
#!/bin/bash
nohup ./alertmanager --config.file="alertmanager.yml" >./alertmanager.log 2>&1 &
echo "$!" > pid
EOF

# 停止脚本
cat > shutdown.sh << 'EOF'
#!/bin/bash
kill -9 `cat pid`
echo "关闭成功!"
EOF

# 脚本添加执行权限
chmod +x startup.sh shutdown.sh

安装 Node Exporter

  1. 解压
# 解压
tar -zxvf node_exporter-1.9.1.linux-amd64.tar.gz
cd node_exporter-1.9.1.linux-amd64

# 测试
./node_exporter

  1. 启停脚本
# 启动脚本
cat > startup.sh << 'EOF'
#!/bin/bash
nohup ./node_exporter >./node_exporter.log 2>&1 &
echo "$!" > pid
EOF

# 停止脚本
cat > shutdown.sh << 'EOF'
#!/bin/bash
kill -9 `cat pid`
echo "关闭成功!"
EOF

# 脚本添加执行权限
chmod +x startup.sh shutdown.sh

访问测试

  • 浏览器访问Prometheus监控指标页面
    • Prometheus 主界面 http://192.168.137.122:9090
    • Prometheus 自身指标 http://192.168.137.122:9090/metrics
  • 浏览器访问 NodeExporter 采集指标页面
    • NodeExporter 采集指标 http://192.168.137.122:9100/metrics

Docker安装

下载镜像

# 拉取镜像
docker pull prom/prometheus:v3.4.1
docker pull prom/alertmanager:v0.28.1
docker pull prom/node-exporter:v1.9.1

# 导出镜像
docker save -o prom_prometheus_v3.4.1.tar prom/prometheus:v3.4.1
docker save -o prom_alertmanager_v0.28.1.tar prom/alertmanager:v0.28.1
docker save -o prom_node-exporter_v1.9.1.tar prom/node-exporter:v1.9.1

# 导入镜像
docker load -i prom_prometheus_v3.4.1.tar
docker load -i prom_alertmanager_v0.28.1.tar
docker load -i prom_node-exporter_v1.9.1.tar

初始化配置

可以在官方代码仓库找到一些配置示例文件 prometheus documentation examples

# 创建文件
sudo mkdir -p /etc/{prometheus,alertmanager}

# Prometheus文件
sudo vim /etc/prometheus/prometheus.yaml

# 告警规则文件
sudo vim /etc/prometheus/rules.yaml

# 告警配置文件
sudo vim /etc/alertmanager/alertmanager.yaml

# 查询当前用户的uid gid,防止挂载目录时容器无权限写入某些目录
id -u $USER # 显示UID
id -g $USER # 显示GID

Prometheus文件 prometheus.yaml

# 全局配置
global:
scrape_interval: 15s
evaluation_interval: 15s
# scrape_timeout is set to the global default (10s).
# 告警配置
alerting:
alertmanagers:
- static_configs:
- targets: ['alertmanager:9093']

# 加载一次规则,并根据全局“评估间隔”定期评估它们。
rule_files:
- "/etc/prometheus/rules.yaml"
# 控制Prometheus监视哪些资源
# 默认配置中,有一个名为prometheus的作业,它会收集Prometheus服务器公开的时间序列数据。
scrape_configs:
# 作业名称将作为标签“job=<job_name>`添加到此配置中获取的任何数据。
- job_name: 'prometheus'
static_configs:
- targets: ['localhost:9090']
- job_name: 'node'
static_configs:
- targets: ['localhost:9100']
labels:
env: dev
role: docker
- job_name: 'linux'
static_configs:
- targets: ['192.168.137.122:9100']

告警规则文件 rules.yaml

groups:
- name: example
rules:
# Alert for any instance that is unreachable for > 5 minutes.
- alert: InstanceDown
expr: up == 0
for: 5m
labels:
serverity: page
annotations:
summary: "Instance {{ $labels.instance }} down"
description: "{{ $labels.instance }} of job {{ $labels.job }} has been down for more than 5 minutes."

AlertManager告警配置文件 alertmanager.yml

global:
resolve_timeout: 5m
smtp_smarthost: 'smtp.qiye.aliyun.com:465'
smtp_from: 'hliu@pisx.com'
smtp_auth_username: 'hliu@pisx.com'
smtp_auth_password: 'Liuhui1993'
smtp_require_tls: true

route:
group_by: ['alertname']
group_wait: 10s
group_interval: 10s
repeat_interval: 1h
receiver: 'test-mails'

receivers:
- name: 'test-mails'
email_configs:
- to: 'hliu@pisx.com'

部署Prometheus Grafana

Docker Compose文件 docker-compose.yaml

services:
prometheus:
# image: docker.io/prom/prometheus:v3.4.1
image: quay.io/prometheus/prometheus:v3.4.1
container: prometheus
volumes:
- ./prometheus/config:/etc/prometheus
- ./prometheus/data:/prometheus
command:
- '--config.file=/etc/prometheus/prometheus.yaml'
- '--storage.tsdb.path=/prometheus'
- '--web.console.libraries=/usr/share/prometheus/console_libraries'
- '--web.console.templates=/usr/share/prometheus/consoles'
- '--web.external-url=http://192.168.137.122:9090/'
- '--web.enable-lifecycle'
ports:
- 9090:9090
restart: always
# 添加用户权限配置,替换为宿主机用户UID:GID
user: "1000:1000"

alertmanager:
# image: docker.io/prom/alertmanager:v0.28.1
image: quay.io/prometheus/alertmanager:v0.28.1
container: alertmanager
ports:
- 9093:9093
volumes:
- ./alertmanager/config:/etc/alertmanager
- ./alertmanager/data:/alertmanager
command:
- '--config.file=/etc/alertmanager/alertmanager.yaml'
- '--storage.path=/alertmanager'
restart: always
# 添加用户权限配置
user: "1000:1000"

node-exporter:
# image: docker.io/prom/node-exporter:v1.9.1
image: quay.io/prometheus/node-exporter:v1.9.1
container: node-exporter
ports:
- 9100:9100
volumes:
- /proc:/host/proc:ro
- /sys:/host/sys:ro
- /:/host:ro,rslave
command:
- '--path.rootfs=/host'
restart: always
# node-exporter需要特殊权限
privileged: true

grafana:
image: grafana/grafana:12.0.1
container: grafana
ports:
- 3000:3000
volumes:
- ./grafana/provisioning:/etc/grafana/provisioning
- ./grafana/data:/var/lib/grafana
environment:
- GF_INSTALL_PLUGINS=camptocamp-prometheus-alertmanager-datasource
# 添加Grafana权限配置
- GF_PATHS_PLUGINS=/var/lib/grafana/plugins
- GF_PATHS_DATA=/var/lib/grafana
- GF_PATHS_LOGS=/var/log/grafana
restart: always
# 添加用户权限配置
user: "1000:1000"

启停指令

# 启动
docker compose -f docker-compose.yaml up -d

# 查询容器
docker container ls

# 查询日志
docker logs prometheus

# 停止
docker compose -f docker-compose.yaml down

  • 浏览器访问Prometheus监控指标页面
    • Prometheus 主界面 http://192.168.137.122:9090
    • Prometheus 自身指标 http://192.168.137.122:9090/metrics
  • 浏览器访问 NodeExporter 采集指标页面
    • NodeExporter 采集指标 http://192.168.137.122:9100/metrics
  • 浏览器访问Grafana页面
    • Grafana 主界面 http://192.168.137.122:3000
    • admin / admin

测试

  1. 打开 Prometheus 主界面 http://192.168.137.122:9090

  2. 打开 Prometheus 自身指标页面 http://192.168.137.122:9090/metrics

  3. 打开 NodeExporter 采集指标页面 http://192.168.137.122:9100/metrics

  4. 打开 Grafana 主界面 http://192.168.137.122:3000,在数据源中添加 Prometheus 和 AlertManager数据源

  5. 从Grafana官方提供模板地址下载监控面板模板: https://grafana.com/grafana/dashboards

  6. 服务器监控效果展示

Kubernetes安装

这里将采用 Helm chart 来安装 Prometheus Operator,因为Operator可以帮助我们布署、管理、恢复Prometheus(因为Prometheus是有状态的应用,不同于无状态的Java项目(Kubernetes可以自动化管理无状态应用),有状态的应用运维比较麻烦,所以需要特定的Operator来管理。具体可以看文章开头的前置文章。

添加Prometheus Chart到Helm

# 查看helm版本
helm version

# 如果添加仓库失败可以添加代理
export http_proxy=http://192.168.137.1:4780
export https_proxy=http://192.168.137.1:4780

# 添加chart仓库
helm repo add prometheus-community https://prometheus-community.github.io/helm-charts

# 更新chart仓库
helm repo update

# 查看添加完成后的仓库
helm repo list

# 查询prometheus的chart
helm search repo prometheus-community/kube-prometheus-stack

# 拉取chart
helm pull prometheus-community/kube-prometheus-stack
# 拉取较慢,可以直接从github下载
# wget https://github.com/prometheus-community/helm-charts/releases/download/kube-prometheus-stack-73.2.0/kube-prometheus-stack-73.2.0.tgz

# 此时会有一个压缩包,默认下载的是最新版本,可能与Grafana版本不兼容,需要去github确认
tar -zxvf kube-prometheus-stack-73.2.0.tgz -C ~/

# 进入到解压后的文件夹
cd ~/kube-prometheus-stack

# 查看默认的配置文件
vim values.yaml

安装Prometheus Operator

# 安装时需要从docker仓库拉取镜像,可以提前准备好
docker pull quay.io/prometheus/prometheus:v3.4.1
docker pull quay.io/prometheus/alertmanager:v0.28.1
docker pull quay.io/prometheus/node-exporter:v1.9.1
docker pull quay.io/prometheus-operator/admission-webhook:v0.82.2
docker pull quay.io/prometheus-operator/prometheus-operator:v0.82.2
docker pull quay.io/prometheus-operator/prometheus-config-reloader:v0.82.2
docker pull quay.io/thanos/thanos:v0.38.0
docker pull registry.k8s.io/ingress-nginx/kube-webhook-certgen:v1.5.3
docker pull registry.k8s.io/kube-state-metrics/kube-state-metrics:v2.15.0

# registry.k8s.io 拉取失败,使用代理拉取,拉取成功后重新打tag即可
docker pull k8s.mirror.nju.edu.cn/ingress-nginx/kube-webhook-certgen:v1.5.3
docker tag k8s.mirror.nju.edu.cn/ingress-nginx/kube-webhook-certgen:v1.5.3 registry.k8s.io/ingress-nginx/kube-webhook-certgen:v1.5.3
docker pull k8s.mirror.nju.edu.cn/kube-state-metrics/kube-state-metrics:v2.15.0
docker tag k8s.mirror.nju.edu.cn/kube-state-metrics/kube-state-metrics:v2.15.0 registry.k8s.io/kube-state-metrics/kube-state-metrics:v2.15.0

# 拉取镜像较慢,可以设置本地代理
export HTTP_PROXY=http://192.168.137.1:4780
export HTTPS_PROXY=http://192.168.137.1:4780

# 安装prometheus,从服务器下载 kube-prometheus-stack-73.2.0.tgz 安装包
# 如果想要修改部分配置,可以新增一个配置文件 prometheus-values.yaml,在install时带上参数即可 -f prometheus-values.yaml
# helm install prometheus prometheus-community/kube-prometheus-stack --create-namespace --namespace monitoring

# 安装prometheus,在 kube-prometheus-stack-73.2.0.tgz 解压目录执行,如有需要可以带上 -f prometheus-values.yaml
cd ~/kube-prometheus-stack
helm install prometheus . --create-namespace --namespace monitoring

# 升级
helm upgrade prometheus prometheus-community/kube-prometheus-stack

# 查看Helm部署的资源
helm ls --namespace monitoring

部署成功后输出的提示信息如下

[diginn@k8s-master-01 kube-prometheus-stack]$ helm install prometheus . --create-namespace --namespace monitoring
NAME: prometheus
LAST DEPLOYED: Thu Jun 12 14:50:19 2025
NAMESPACE: monitoring
STATUS: deployed
REVISION: 1
NOTES:
kube-prometheus-stack has been installed. Check its status by running:
kubectl --namespace monitoring get pods -l "release=prometheus"

Get Grafana 'admin' user password by running:

kubectl --namespace monitoring get secrets prometheus-grafana -o jsonpath="{.data.admin-password}" | base64 -d ; echo

Access Grafana local instance:

export POD_NAME=$(kubectl --namespace monitoring get pod -l "app.kubernetes.io/name=grafana,app.kubernetes.io/instance=prometheus" -oname)
kubectl --namespace monitoring port-forward $POD_NAME 3000

Visit https://github.com/prometheus-operator/kube-prometheus for instructions on how to create & configure Alertmanager and Prometheus instances using the Operator.

检查Prometheus Operator状态

# 查看 pod
kubectl get pods -n monitoring -o wide

# 查看服务端口信息
kubectl get svc -n monitoring

# 查看节点Pending原因
kubectl describe pod alertmanager-prometheus-kube-prometheus-alertmanager-0 -n monitoring
kubectl describe pod prometheus-kube-prometheus-operator-5cfd684899-hdqf8 -n monitoring
kubectl describe pod prometheus-kube-state-metrics-74b7dc4795-sx7bv -n monitoring
kubectl describe pod prometheus-prometheus-kube-prometheus-prometheus-0 -n monitoring

# 卸载
helm uninstall prometheus --namespace monitoring

通过 kubectl get pods -n monitoring -o wide 的输出确定pod的状态,并通过 kubectl describe pod <pod-name> -n monitoring 定位具体的失败原因

[diginn@k8s-master-01 kube-prometheus-stack]$ kubectl get pods -n monitoring -o wide
NAME READY STATUS RESTARTS AGE IP NODE NOMINATED NODE READINESS GATES
alertmanager-prometheus-kube-prometheus-alertmanager-0 2/2 Running 0 3m20s 10.244.44.211 k8s-node-02 <none> <none>
prometheus-grafana-76cd8bb66b-gwwp8 3/3 Running 0 3m23s 10.244.151.143 k8s-master-01 <none> <none>
prometheus-kube-prometheus-operator-5cfd684899-hdqf8 1/1 Running 0 3m23s 10.244.151.144 k8s-master-01 <none> <none>
prometheus-kube-state-metrics-74b7dc4795-sx7bv 1/1 Running 0 3m23s 10.244.44.208 k8s-node-02 <none> <none>
prometheus-prometheus-kube-prometheus-prometheus-0 2/2 Running 0 3m19s 10.244.95.47 k8s-master-02 <none> <none>
prometheus-prometheus-node-exporter-9chcv 0/1 Pending 0 3m23s <none> <none> <none> <none>
prometheus-prometheus-node-exporter-c7lhf 0/1 Terminating 0 18m <none> k8s-node-03 <none> <none>
prometheus-prometheus-node-exporter-dt8n4 0/1 Terminating 0 18m <none> k8s-master-03 <none> <none>
prometheus-prometheus-node-exporter-jql69 0/1 Terminating 0 18m <none> k8s-node-01 <none> <none>
prometheus-prometheus-node-exporter-mv5t4 1/1 Running 0 3m23s 192.168.137.132 k8s-node-02 <none> <none>
prometheus-prometheus-node-exporter-n2bv8 0/1 Pending 0 3m23s <none> <none> <none> <none>
prometheus-prometheus-node-exporter-r9sgg 1/1 Running 0 3m23s 192.168.137.121 k8s-master-01 <none> <none>
prometheus-prometheus-node-exporter-vt6sg 0/1 Pending 0 3m23s <none> <none> <none> <none>
prometheus-prometheus-node-exporter-zcmql 1/1 Running 0 3m23s 192.168.137.122 k8s-master-02 <none> <none>

访问Prometheus 和 Grafana Dashboards

临时方案,K8s 端口转发

# 先查看service的端点
kubectl get service -n monitoring

# 然后使用port-forward进行转发以便kubernetes群体外可以访问内部的service
nohup kubectl port-forward --address 0.0.0.0 service/prometheus-kube-prometheus-prometheus -n monitoring 39090:9090 > portforward-9090.log 2>&1 < /dev/null &
nohup kubectl port-forward --address 0.0.0.0 service/prometheus-grafana -n monitoring 33000:80 > portforward-3000.log 2>&1 < /dev/null &

# 查看访问端点
kubectl get svc -n monitoring | grep -E 'prometheus-kube-prometheus-prometheus|prometheus-grafana'

  • 浏览器访问Prometheus监控指标页面

    • Prometheus 主界面 http://192.168.137.121:9090
    • Prometheus 自身指标 http://192.168.137.121:9090/metrics
  • 浏览器访问Grafana页面

    • Grafana 主界面 http://192.168.137.121:3000
    • 账号 admin / prom-operator
    • 密码 使用安装后的指令获取 kubectl --namespace monitoring get secrets prometheus-grafana -o jsonpath="{.data.admin-password}" | base64 -d ; echo

使用 NodePort 暴露服务

# 1. 修改 Prometheus 服务为 NodePort
kubectl patch svc prometheus-kube-prometheus-prometheus -n monitoring -p '{"spec": {"type": "NodePort"}}'

# 2. 修改 Grafana 服务为 NodePort
kubectl patch svc prometheus-grafana -n monitoring -p '{"spec": {"type": "NodePort"}}'

# 3. 获取实际端口号
kubectl get svc -n monitoring

[diginn@k8s-master-01 kube-prometheus-stack]$ kubectl get svc -n monitoring
NAME TYPE CLUSTER-IP EXTERNAL-IP PORT(S) AGE
alertmanager-operated ClusterIP None <none> 9093/TCP,9094/TCP,9094/UDP 55m
prometheus-grafana NodePort 10.101.166.78 <none> 80:31145/TCP 55m
prometheus-kube-prometheus-alertmanager ClusterIP 10.96.67.209 <none> 9093/TCP,8080/TCP 55m
prometheus-kube-prometheus-operator ClusterIP 10.99.164.53 <none> 443/TCP 55m
prometheus-kube-prometheus-prometheus NodePort 10.101.131.197 <none> 9090:30203/TCP,8080:31517/TCP 55m
prometheus-kube-state-metrics ClusterIP 10.108.139.180 <none> 8080/TCP 55m
prometheus-operated ClusterIP None <none> 9090/TCP 55m
prometheus-prometheus-node-exporter ClusterIP 10.100.224.184 <none> 9100/TCP 55m

# 获取Grafana密码
# 1. 查看命名空间内所有Secret
kubectl get secrets -n monitoring

# 2. 查看Secret内容
kubectl get secret prometheus-grafana -n monitoring -o yaml

# 3. 复制admin-user admin-password,用base64 decode下:
echo "YWRtaW4=" | base64 -d; echo # 账号 admin-user
echo "cHJvbS1vcGVyYXRvcg==" | base64 -d; echo # 密码 admin-password

# 一条指令获取用户名密码
kubectl --namespace monitoring get secrets prometheus-grafana -o jsonpath="{.data.admin-user}" | base64 -d ; echo
kubectl --namespace monitoring get secrets prometheus-grafana -o jsonpath="{.data.admin-password}" | base64 -d ; echo

  • 浏览器访问Prometheus监控指标页面
    • Prometheus 主界面 http://192.168.137.121:30203
    • Prometheus 自身指标 http://192.168.137.121:30203/metrics

测试

  1. 访问 Prometheus 主界面

  2. 访问 Prometheus 自身指标页面

  3. Status > Configuration 页签查看当前的prometheus.yaml

  4. Status > Target Health 页签查看当前的Targets,即从哪里抓取数据

  5. Status > Rule Health 页签查看当前配置的规则

  6. 访问 Grafana 主界面 http://192.168.137.121:31145

  • 账号 admin / prom-operator (密码需要读Secret文件获取)
  1. 在Datasource页面可以看到默认将 Prometheus 及 AlertManger 添加进来了

  2. 切换到Dashboards菜单,可以看到默认prometheus会抓取kubenetes components的metrics如Pod等

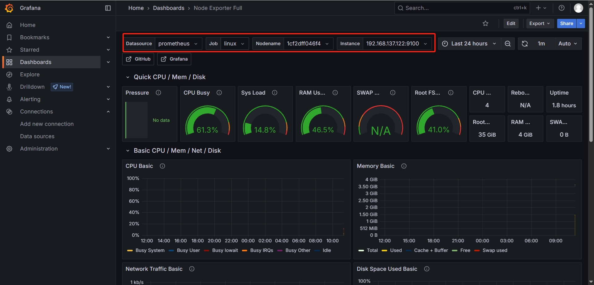
  3. Node Exporter / Nodes 面板中可以看到服务器的相关信息

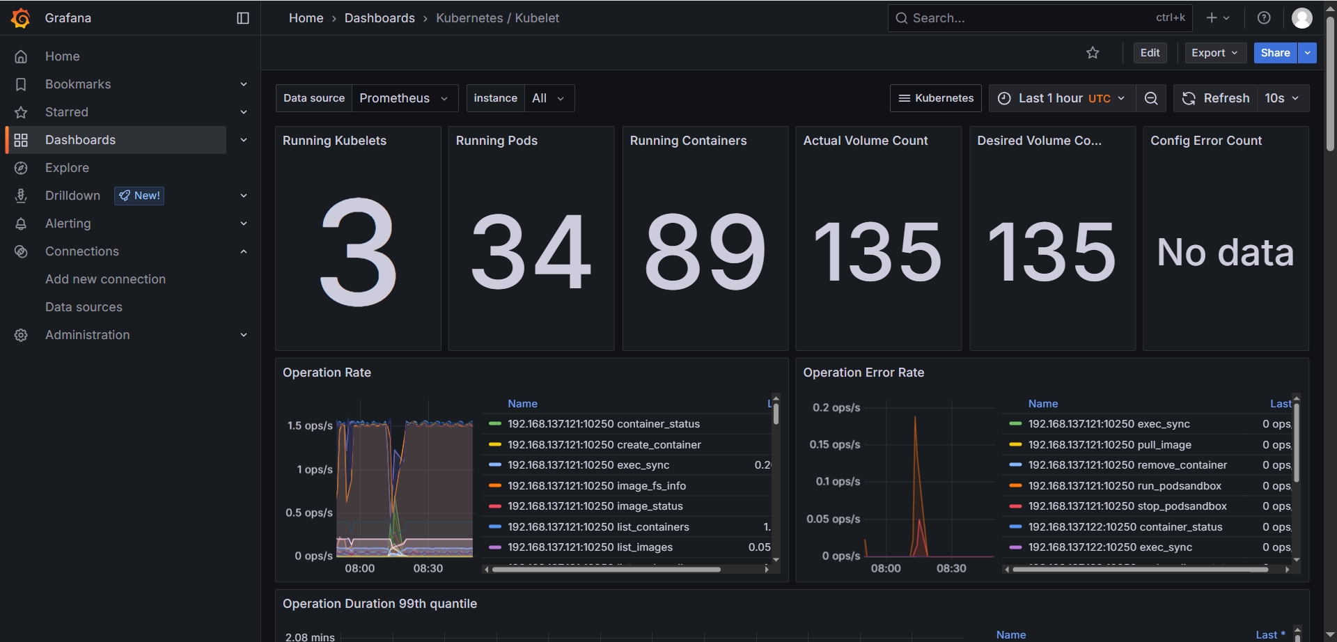
  4. Kubernetes / Kubelet 可以看到K8s集群的整体统计信息

相关服务 资源的解析

列出命名空间下的所有资源,包括:Pod,Service,Deployment等:

kubectl get all -n monitoring

# 输出结果
[diginn@k8s-master-01 ~]$ kubectl get all -n monitoring
NAME READY STATUS RESTARTS AGE
pod/alertmanager-prometheus-kube-prometheus-alertmanager-0 2/2 Running 2 (19h ago) 20h
pod/prometheus-grafana-76cd8bb66b-gwwp8 3/3 Running 9 (17h ago) 20h
pod/prometheus-kube-prometheus-operator-5cfd684899-hdqf8 1/1 Running 3 (17h ago) 20h
pod/prometheus-kube-state-metrics-74b7dc4795-sx7bv 1/1 Running 16 (65m ago) 20h
pod/prometheus-prometheus-kube-prometheus-prometheus-0 2/2 Running 6 (17h ago) 20h
pod/prometheus-prometheus-node-exporter-9chcv 1/1 Running 0 20h
pod/prometheus-prometheus-node-exporter-mv5t4 1/1 Running 1 (19h ago) 20h
pod/prometheus-prometheus-node-exporter-n2bv8 1/1 Running 0 20h
pod/prometheus-prometheus-node-exporter-r9sgg 1/1 Running 3 (17h ago) 20h
pod/prometheus-prometheus-node-exporter-vt6sg 1/1 Running 0 20h
pod/prometheus-prometheus-node-exporter-zcmql 1/1 Running 5 (17h ago) 20h

NAME TYPE CLUSTER-IP EXTERNAL-IP PORT(S) AGE
service/alertmanager-operated ClusterIP None <none> 9093/TCP,9094/TCP,9094/UDP 20h
service/prometheus-grafana NodePort 10.101.166.78 <none> 80:31145/TCP 20h
service/prometheus-kube-prometheus-alertmanager ClusterIP 10.96.67.209 <none> 9093/TCP,8080/TCP 20h
service/prometheus-kube-prometheus-operator ClusterIP 10.99.164.53 <none> 443/TCP 20h
service/prometheus-kube-prometheus-prometheus NodePort 10.101.131.197 <none> 9090:30203/TCP,8080:31517/TCP 20h
service/prometheus-kube-state-metrics ClusterIP 10.108.139.180 <none> 8080/TCP 20h
service/prometheus-operated ClusterIP None <none> 9090/TCP 20h
service/prometheus-prometheus-node-exporter ClusterIP 10.100.224.184 <none> 9100/TCP 20h

NAME DESIRED CURRENT READY UP-TO-DATE AVAILABLE NODE SELECTOR AGE
daemonset.apps/prometheus-prometheus-node-exporter 6 6 4 6 4 kubernetes.io/os=linux 20h

NAME READY UP-TO-DATE AVAILABLE AGE
deployment.apps/prometheus-grafana 1/1 1 1 20h
deployment.apps/prometheus-kube-prometheus-operator 1/1 1 1 20h
deployment.apps/prometheus-kube-state-metrics 1/1 1 1 20h

NAME DESIRED CURRENT READY AGE
replicaset.apps/prometheus-grafana-76cd8bb66b 1 1 1 20h
replicaset.apps/prometheus-kube-prometheus-operator-5cfd684899 1 1 1 20h
replicaset.apps/prometheus-kube-state-metrics-74b7dc4795 1 1 1 20h

NAME READY AGE
statefulset.apps/alertmanager-prometheus-kube-prometheus-alertmanager 1/1 20h
statefulset.apps/prometheus-prometheus-kube-prometheus-prometheus 1/1 20h

NAME STATUS COMPLETIONS DURATION AGE
job.batch/loki-minio-post-job Failed 0/1 63m 63m
[diginn@k8s-master-01 ~]$

statefulset,deployment,daemonset

其中statefulset资源有两个:

  • statefulset.apps/prometheus-prometheus-kube-prometheus-prometheus,是Prometheus三个server(即Retrival,Storage,HTTP Server),名字中间有operator,表示这个prometheus归operator管理。
  • statefulset.apps/alertmanager-prometheus-kube-prometheus-alertmanager,顾名思议是alert manager,也是归operator管理。

deployment三个:

  • deployment.apps/prometheus-kube-prometheus-operator prometheus operator自己的安装清单,通过它创建了Prometheus和Alertmanager的statefulset(也就是上面两个statefulset)。
  • deployment.apps/prometheus-grafana grafana相关的安装清单,
  • deployment.apps/prometheus-kube-state-metrics 当前这个Helm chart相关的,它用来抓取k8s当前的cluster本身component相关的metrics,用来测检当前deployment, statefulset, pod的是否健康,这些metrics数据可以在prometheus中被展示出来。

Daemonset会在每个kubernetes的Worker节点上运行。当前的这个prometheus daemenset的作用是会把Worker节点上的数据(比如cpu使用率等)转化为Prometheus的metrics格式的数据。

注: 这个Daemonset还需要和pod=pod/prometheus-prometheus-node-exporter-9chcv合作进行工作。

configmap, secret

除了上述的资源,还安装了一些configmap,这些配置有些是operator相关的,配置了默认的metrics连接等等。

kubectl get configmap -n monitoring

# 输出结果
[diginn@k8s-master-01 ~]$ kubectl get configmap -n monitoring
NAME DATA AGE
kube-root-ca.crt 1 20h
prometheus-grafana 1 20h
prometheus-grafana-config-dashboards 1 20h
prometheus-kube-prometheus-alertmanager-overview 1 20h
prometheus-kube-prometheus-apiserver 1 20h
prometheus-kube-prometheus-cluster-total 1 20h
prometheus-kube-prometheus-controller-manager 1 20h
prometheus-kube-prometheus-etcd 1 20h
prometheus-kube-prometheus-grafana-datasource 1 20h
prometheus-kube-prometheus-grafana-overview 1 20h
prometheus-kube-prometheus-k8s-coredns 1 20h
prometheus-kube-prometheus-k8s-resources-cluster 1 20h
prometheus-kube-prometheus-k8s-resources-multicluster 1 20h
prometheus-kube-prometheus-k8s-resources-namespace 1 20h
prometheus-kube-prometheus-k8s-resources-node 1 20h
prometheus-kube-prometheus-k8s-resources-pod 1 20h
prometheus-kube-prometheus-k8s-resources-workload 1 20h
prometheus-kube-prometheus-k8s-resources-workloads-namespace 1 20h
prometheus-kube-prometheus-kubelet 1 20h
prometheus-kube-prometheus-namespace-by-pod 1 20h
prometheus-kube-prometheus-namespace-by-workload 1 20h
prometheus-kube-prometheus-node-cluster-rsrc-use 1 20h
prometheus-kube-prometheus-node-rsrc-use 1 20h
prometheus-kube-prometheus-nodes 1 20h
prometheus-kube-prometheus-nodes-aix 1 20h
prometheus-kube-prometheus-nodes-darwin 1 20h
prometheus-kube-prometheus-persistentvolumesusage 1 20h
prometheus-kube-prometheus-pod-total 1 20h
prometheus-kube-prometheus-prometheus 1 20h
prometheus-kube-prometheus-proxy 1 20h
prometheus-kube-prometheus-scheduler 1 20h
prometheus-kube-prometheus-workload-total 1 20h
prometheus-prometheus-kube-prometheus-prometheus-rulefiles-0 35 20h

secrets相关的资源,存放Grafana, Prometheus, Operator相关的敏感数据(username, password等):

kubectl get secret -n monitoring

# 输出结果
[diginn@k8s-master-01 ~]$ kubectl get secret -n monitoring
NAME TYPE DATA AGE
alertmanager-prometheus-kube-prometheus-alertmanager Opaque 1 20h
alertmanager-prometheus-kube-prometheus-alertmanager-cluster-tls-config Opaque 1 20h
alertmanager-prometheus-kube-prometheus-alertmanager-generated Opaque 1 20h
alertmanager-prometheus-kube-prometheus-alertmanager-tls-assets-0 Opaque 0 20h
alertmanager-prometheus-kube-prometheus-alertmanager-web-config Opaque 1 20h
prometheus-grafana Opaque 3 20h
prometheus-kube-prometheus-admission Opaque 3 20h
prometheus-prometheus-kube-prometheus-prometheus Opaque 1 20h
prometheus-prometheus-kube-prometheus-prometheus-thanos-prometheus-http-client-file Opaque 1 20h
prometheus-prometheus-kube-prometheus-prometheus-tls-assets-0 Opaque 1 20h
prometheus-prometheus-kube-prometheus-prometheus-web-config Opaque 1 20h
sh.helm.release.v1.prometheus.v1 helm.sh/release.v1 1 20h

CRDs

可以看到还创建了不少的CRD:

kubectl get crd -n monitoring

# 输出结果
[diginn@k8s-master-01 ~]$ kubectl get crd -n monitoring
NAME CREATED AT
alertmanagerconfigs.monitoring.coreos.com 2025-06-10T06:50:22Z
alertmanagers.monitoring.coreos.com 2025-06-10T06:50:22Z
bgpconfigurations.crd.projectcalico.org 2025-04-01T02:59:52Z
bgppeers.crd.projectcalico.org 2025-04-01T02:59:52Z
blockaffinities.crd.projectcalico.org 2025-04-01T02:59:52Z
caliconodestatuses.crd.projectcalico.org 2025-04-01T02:59:52Z
cephblockpoolradosnamespaces.ceph.rook.io 2025-06-04T07:20:00Z
cephblockpools.ceph.rook.io 2025-06-04T07:20:00Z
cephbucketnotifications.ceph.rook.io 2025-06-04T07:20:00Z
cephbuckettopics.ceph.rook.io 2025-06-04T07:20:00Z
cephclients.ceph.rook.io 2025-06-04T07:20:00Z
cephclusters.ceph.rook.io 2025-06-04T07:20:00Z
cephcosidrivers.ceph.rook.io 2025-06-04T07:20:00Z
cephfilesystemmirrors.ceph.rook.io 2025-06-04T07:20:00Z
cephfilesystems.ceph.rook.io 2025-06-04T07:20:00Z
cephfilesystemsubvolumegroups.ceph.rook.io 2025-06-04T07:20:00Z
cephnfses.ceph.rook.io 2025-06-04T07:20:00Z
cephobjectrealms.ceph.rook.io 2025-06-04T07:20:00Z
cephobjectstores.ceph.rook.io 2025-06-04T07:20:00Z
cephobjectstoreusers.ceph.rook.io 2025-06-04T07:20:00Z
cephobjectzonegroups.ceph.rook.io 2025-06-04T07:20:00Z
cephobjectzones.ceph.rook.io 2025-06-04T07:20:00Z
cephrbdmirrors.ceph.rook.io 2025-06-04T07:20:00Z
clusterinformations.crd.projectcalico.org 2025-04-01T02:59:52Z
felixconfigurations.crd.projectcalico.org 2025-04-01T02:59:52Z
globalnetworkpolicies.crd.projectcalico.org 2025-04-01T02:59:53Z
globalnetworksets.crd.projectcalico.org 2025-04-01T02:59:53Z
hostendpoints.crd.projectcalico.org 2025-04-01T02:59:53Z
ingressclassparameterses.configuration.konghq.com 2025-04-01T03:08:43Z
ipamblocks.crd.projectcalico.org 2025-04-01T02:59:53Z
ipamconfigs.crd.projectcalico.org 2025-04-01T02:59:53Z
ipamhandles.crd.projectcalico.org 2025-04-01T02:59:53Z
ippools.crd.projectcalico.org 2025-04-01T02:59:53Z
ipreservations.crd.projectcalico.org 2025-04-01T02:59:54Z
kongclusterplugins.configuration.konghq.com 2025-04-01T03:08:43Z
kongconsumergroups.configuration.konghq.com 2025-04-01T03:08:43Z
kongconsumers.configuration.konghq.com 2025-04-01T03:08:43Z
kongingresses.configuration.konghq.com 2025-04-01T03:08:43Z
konglicenses.configuration.konghq.com 2025-04-01T03:08:43Z
kongplugins.configuration.konghq.com 2025-04-01T03:08:43Z
kongupstreampolicies.configuration.konghq.com 2025-04-01T03:08:43Z
kongvaults.configuration.konghq.com 2025-04-01T03:08:43Z
kubecontrollersconfigurations.crd.projectcalico.org 2025-04-01T02:59:54Z
networkpolicies.crd.projectcalico.org 2025-04-01T02:59:54Z
networksets.crd.projectcalico.org 2025-04-01T02:59:54Z
objectbucketclaims.objectbucket.io 2025-06-04T07:20:00Z
objectbuckets.objectbucket.io 2025-06-04T07:20:00Z
podmonitors.monitoring.coreos.com 2025-06-10T06:50:22Z
probes.monitoring.coreos.com 2025-06-10T06:50:22Z
prometheusagents.monitoring.coreos.com 2025-06-10T06:50:23Z
prometheuses.monitoring.coreos.com 2025-06-10T06:50:23Z
prometheusrules.monitoring.coreos.com 2025-06-10T06:50:23Z
scrapeconfigs.monitoring.coreos.com 2025-06-10T06:50:24Z
servicemonitors.monitoring.coreos.com 2025-06-10T06:50:24Z
tcpingresses.configuration.konghq.com 2025-04-01T03:08:43Z
thanosrulers.monitoring.coreos.com 2025-06-10T06:50:24Z
udpingresses.configuration.konghq.com 2025-04-01T03:08:43Z

其中prometheuses.monitoring.coreos.com与是ServiceMonitor定义的API,与Target自动发现有关。比如我们需要与Spring Boot项目集成,就可能需要创建自己的ServiceMonitor。

查看Prometheus配置

导出上述的statefulset的具体描述以及operator deployment的描述:

kubectl describe statefulset prometheus-prometheus-kube-prometheus-prometheus -n monitoring > prometheus.yaml

先看statefulset为prometheus的配置,可以看到使用的是v3.4.1版本的prometheus,端口为9090。

Containers:
prometheus:
Image: quay.io/prometheus/prometheus:v3.4.1
Port: 9090/TCP

另外还有一些mount目录,比如在rules目录下有一些规则的文件:

Mounts:
/etc/prometheus/certs from tls-assets (ro)
/etc/prometheus/config_out from config-out (ro)
/etc/prometheus/rules/prometheus-prometheus-kube-prometheus-prometheus-rulefiles-0 from prometheus-prometheus-kube-prometheus-prometheus-rulefiles-0 (rw)
/etc/prometheus/web_config/web-config.yaml from web-config (ro,path="web-config.yaml")
/prometheus from prometheus-prometheus-kube-prometheus-prometheus-db (rw)

如果prometheus相关的配置有改动,config-reloader负责重新加载这些config,可以看到config通过pod内的目录文件/etc/prometheus/config/prometheus.yaml读取进来的:

config-reloader:
Image: quay.io/prometheus-operator/prometheus-config-reloader:v0.82.2
Port: 8080/TCP
Host Port: 0/TCP
Command:
/bin/prometheus-config-reloader
Args:
--listen-address=:8080
--reload-url=http://127.0.0.1:9090/-/reload
--config-file=/etc/prometheus/config/prometheus.yaml.gz
--config-envsubst-file=/etc/prometheus/config_out/prometheus.env.yaml
--watched-dir=/etc/prometheus/rules/prometheus-prometheus-kube-prometheus-prometheus-rulefiles-0

至于prometheus.yaml是怎么被加载到prometheus pod内部目录/etc/prometheus/config的,可以查看config-reloader的Mounts配置:

Mounts:
/etc/prometheus/config from config (rw)
/etc/prometheus/config_out from config-out (rw)
/etc/prometheus/rules/prometheus-prometheus-kube-prometheus-prometheus-rulefiles-0 from prometheus-prometheus-kube-prometheus-prometheus-rulefiles-0 (rw)

可以看到/etc/prometheus/config是从volumn=config加载来的。查看volumn配置,volumn name=config的,type是secretname=prometheus-prometheus-kube-prometheus-prometheus

Volumes:
config:
Type: Secret (a volume populated by a Secret)
SecretName: prometheus-prometheus-kube-prometheus-prometheus
Optional: false

通过命令查看secret=prometheus-prometheus-kube-prometheus-prometheus,以yaml格式导出,可以查看该secret相关的配置:

kubectl get secret prometheus-prometheus-kube-prometheus-prometheus -o yaml -n monitoring > secret.yaml

kubectl --namespace monitoring get secrets prometheus-prometheus-kube-prometheus-prometheus -o jsonpath="{.data.prometheus.yaml.gz}" | base64 -d ; echo

同样的,也可以对另外两个主要的配置进行导出查看:

kubectl describe statefulset alertmanager-prometheus-kube-prometheus-alertmanager -n monitoring > alertmanager.yaml


kubectl describe deployment prometheus-kube-prometheus-operator -n monitoring > operator.yaml

项目监控实操

安装Prometheus + Grafana

步骤省略,参考前面【Kubernetes安装】章节

Spring Boot项目修改

添加依赖

<!-- 开启 Spring Boot Actuator -->
<dependency>
<groupId>org.springframework.boot</groupId>
<artifactId>spring-boot-starter-actuator</artifactId>
</dependency>
<!-- 将 Actuator 指标转换为 Prometheus 格式 -->
<dependency>
<groupId>io.micrometer</groupId>
<artifactId>micrometer-registry-prometheus</artifactId>
<version>${micrometer.version}</version>
</dependency>

修改 application.yaml 中添加 Spring Boot Actuator 相关配置

spring:
application:
name: pd-service-hzctm

# 开放 Actuator 管理端点
management:
endpoints:
web:
exposure:
include: "*"
health:
show-details: always
metrics:
export:
prometheus:
enable: true
tags:
application: ${spring.application.name}

通过 /actuator/prometheus 测试配置是否正确:

curl -X GET -i 'http://localhost:31121/hzpublic/actuator/prometheus'
curl -X GET -i 'http://localhost:31122/hzctm/actuator/prometheus'

查询结果如下图所示,将所有暴露的端点数据都展示出来了

K8s 部署配置文件修改,主要是 ServiceDeployment 中标签的对应

apiVersion: v1
kind: Service
metadata:
name: svc-dz-service-hzpublic
namespace: hz-dev-service
+ labels:
+ app: hz-service-hzpublic
+ job: hz-service-hzpublic-job
spec:
type: NodePort
selector:
app: hz-service-hzpublic
ports:
- name: http
port: 31121
targetPort: 31121
- nodePort: 30121
+ nodePort: 31121

+ ---
+ apiVersion: monitoring.coreos.com/v1
+ kind: ServiceMonitor
+ metadata:
+ name: svc-dz-service-hzpublic
+ namespace: hz-dev-service
+ labels:
+ app: hz-service-hzpublic
+ release: prometheus
+ spec:
+ jobLabel: job
+ endpoints:
+ - interval: 5s
+ path: /hzpublic/actuator/prometheus
+ port: http
+ namespaceSelector:
+ any: true
+ selector:
+ matchLabels:
+ app: hz-service-hzpublic
+ job: hz-service-hzpublic-job

---
apiVersion: apps/v1
kind: Deployment
metadata:
name: hz-dev-service-hzpublic
namespace: hz-dev-service
spec:
minReadySeconds: 50
revisionHistoryLimit: 3
strategy:
rollingUpdate:
maxSurge: 1
maxUnavailable: 0
replicas: 1
selector:
matchLabels:
app: hz-service-hzpublic
version: "1.0.0"
template:
metadata:
labels:
app: hz-service-hzpublic
version: "1.0.0"
+ annotations:
+ promtail.io/scrape: "true" # promtail筛选标签,需要设置scrape为true
+ promtail.io/path: "/logs/pd-service-hzpublic-all.log" # 日志文件的路径名称
spec:
imagePullSecrets:
- name: pisxdocker
containers:
- name: hz-service-hzpublic
- image: 192.168.1.210:5000/library/pd-service-hzpublic:1.0.0
- imagePullPolicy: Always
+ image: 192.168.1.210:5000/library/pd-service-hzpublic:prom-1.0.0
+ imagePullPolicy: IfNotPresent
ports:
- containerPort: 31121
volumeMounts:
- name: logs-hz-service-hzpublic
mountPath: /logs
# 启动探针,检测系统是否启动成功
startupProbe:
httpGet:
path: /hzpublic/actuator/health/readiness
port: 31121
periodSeconds: 10 # 探测时间间隔
timeoutSeconds: 5 # 超时时间
failureThreshold: 30 # 重试次数
# 存活探针,检测系统是否存活
livenessProbe:
httpGet:
path: /hzpublic/actuator/health/liveness
port: 31121
initialDelaySeconds: 30
periodSeconds: 10
timeoutSeconds: 20
failureThreshold: 5
resources:
limits:
cpu: "2"
memory: "2048Mi"
ephemeral-storage: "2Gi"
requests:
cpu: "0.2"
memory: "1024Mi"
env:
- name: TZ
value: 'Asia/Shanghai'
volumes:
- name: logs-hz-service-hzpublic
hostPath:
path: /data/logs

需要注意 spec.selector 需要与 Pod 的标签对应。例如使用 Deployment 部署应用,则需要与 Deploymentspec.template.metadata.labels 对应,这样 Service 才能知道对应的 Pod

构建容器镜像并部署到K8s

构建Docker镜像的 Dockerfile

FROM 192.168.1.210:5000/azul/zulu-openjdk-centos:17-jre-latest
VOLUME /tmp
ADD pd-service-hzpublic.jar /
ENV JAVA_OPTS="-Xms1g -Xmx1g -XX:MetaspaceSize=512m -XX:MaxMetaspaceSize=512m \
-Duser.timezone=Asia/Shanghai \
-Dfile.encoding=UTF-8 \
-Dsun.jnu.encoding=UTF-8 \
-Djava.awt.headless=true \
--add-modules java.se \
--add-opens java.base/java.lang=ALL-UNNAMED \
--add-opens java.base/sun.nio.ch=ALL-UNNAMED \
--add-opens java.management/sun.management=ALL-UNNAMED \
--add-opens jdk.management/com.sun.management.internal=ALL-UNNAMED \
--add-exports java.base/jdk.internal.ref=ALL-UNNAMED"
ENTRYPOINT java ${JAVA_OPTS} -jar /pd-service-hzpublic.jar

应用部署的 k8s-dev.yaml

apiVersion: v1
kind: Service
metadata:
name: svc-hz-service-hzpublic
namespace: hz-dev-service
labels:
app: hz-service-hzpublic
job: hz-service-hzpublic-job
spec:
type: NodePort
selector:
app: hz-service-hzpublic
ports:
- name: http
port: 31121
targetPort: 31121
nodePort: 31121

---
apiVersion: monitoring.coreos.com/v1
kind: ServiceMonitor
metadata:
name: svc-dz-service-hzpublic
namespace: hz-dev-service
labels:
app: hz-service-hzpublic
release: prometheus
spec:
jobLabel: job
endpoints:
- interval: 5s
path: /hzpublic/actuator/prometheus
port: http
namespaceSelector:
any: true
selector:
matchLabels:
app: hz-service-hzpublic
job: hz-service-hzpublic-job

---
apiVersion: apps/v1
kind: Deployment
metadata:
name: hz-dev-service-hzpublic
namespace: hz-dev-service
spec:
minReadySeconds: 50
revisionHistoryLimit: 3
strategy:
rollingUpdate:
maxSurge: 1
maxUnavailable: 0
replicas: 1
selector:
matchLabels:
app: hz-service-hzpublic
version: "1.0.0"
template:
metadata:
labels:
app: hz-service-hzpublic
version: "1.0.0"
annotations:
promtail.io/scrape: "true" # promtail筛选标签,需要设置scrape为true
promtail.io/path: "/logs/pd-service-hzpublic-all.log" # 日志文件的路径名称
spec:
imagePullSecrets:
- name: pisxdocker
containers:
- name: hz-service-hzpublic
image: 192.168.1.210:5000/library/pd-service-hzpublic:prom-1.0.0
imagePullPolicy: IfNotPresent
ports:
- containerPort: 31121
volumeMounts:
- name: logs-hz-service-hzpublic
mountPath: /logs
# 启动探针,检测系统是否启动成功
startupProbe:
httpGet:
path: /hzpublic/actuator/health/readiness
port: 31121
periodSeconds: 10 # 探测时间间隔
timeoutSeconds: 5 # 超时时间
failureThreshold: 30 # 重试次数
# 存活探针,检测系统是否存活
livenessProbe:
httpGet:
path: /hzpublic/actuator/health/liveness
port: 31121
initialDelaySeconds: 30
periodSeconds: 10
timeoutSeconds: 20
failureThreshold: 5
resources:
limits:
cpu: "2"
memory: "2048Mi"
ephemeral-storage: "2Gi"
requests:
cpu: "0.2"
memory: "1024Mi"
env:
- name: TZ
value: 'Asia/Shanghai'
volumes:
- name: logs-hz-service-hzpublic
hostPath:
path: /data/logs

编译镜像并使用K8s部署应用

# 拉取基础镜像
docker pull azul/zulu-openjdk-centos:17-jre-latest

# 重新打tag
docker tag azul/zulu-openjdk-centos:17-jre-latest 192.168.1.210:5000/azul/zulu-openjdk-centos:17-jre-latest

# 构建镜像
docker build -t 192.168.1.210:5000/library/pd-service-hzpublic:prom-1.0.0 .

# 导出镜像
docker save 192.168.1.210:5000/library/pd-service-hzpublic:prom-1.0.0 -o pd-service-hzpublic_prom-1.0.0.tar

# 发送到集群其他节点
scp zulu-openjdk-centos_17-jre-latest.tar diginn@192.168.137.122:/home/diginn
scp pd-service-hzpublic_prom-1.0.0.tar diginn@192.168.137.122:/home/diginn

# 在集群其他节点导入镜像
docker load -i zulu-openjdk-centos_17-jre-latest.tar
docker load -i pd-service-hzpublic_prom-1.0.0.tar

# 创建命名空间
kubectl create namespace hz-dev-service
kubectl get namespace hz-dev-service

# 如有需要,先删除再部署服务
kubectl delete -f k8s-dev.yaml
kubectl apply -f k8s-dev.yaml

# 查询Pod
kubectl get pods -n hz-dev-service -o wide

# 查询pod详细信息
kubectl describe pod hz-dev-service-hzpublic-85d4549b5f-w9vd2 -n hz-dev-service

# 查看Pod日志
kubectl logs hz-dev-service-hzpublic-85d4549b5f-w9vd2 -n hz-dev-service

# 进入命令行交互模式,查看日志文件的位置
kubectl exec -it hz-dev-service-hzpublic-85d4549b5f-w9vd2 -n hz-dev-service -- /bin/bash

测试调用prometheus端点 /actuator/prometheus 获取状态信息

# 获取服务的运行端口信息
kubectl get services -n hz-dev-service -o wide

# 输出结果
[diginn@k8s-master-01 services]$ kubectl get services -n hz-dev-service -o wide
NAME TYPE CLUSTER-IP EXTERNAL-IP PORT(S) AGE SELECTOR
svc-dz-service-hzpublic NodePort 10.101.31.91 <none> 31121:31121/TCP 7m13s app=hz-service-hzpublic

# 调用端点
curl -X GET -i 'http://192.168.137.121:31121/hzpublic/actuator/prometheus'

可以看到和本地运行测试一致,获取到了开发的指标信息

Prometheus配置修改

配置文件修改(针对手动映射配置到容器场景)

如果是手动映射本地配置文件到prometheus容器中,则直接修改本地的配置文件即可,在 prometheus.yaml 中添加上 Service 对应的任务

scrape_configs:
# ...
- job_name: 'pd-service-hzpublic' # Prometheus 任务名称,自定义
metrics_path: '/hzpublic/actuator/prometheus' # 指标获取路径
scrape_interval: 5s # 抓取指标的间隔时间
static_configs:
- targets: ['svc-dz-service-hzpublic:31121'] # 指标访问入口,即 k8s 集群的 Service
- job_name: 'pd-service-hzctm' # Prometheus 任务名称,自定义
metrics_path: '/hzctm/actuator/prometheus' # 指标获取路径
scrape_interval: 5s # 抓取指标的间隔时间
static_configs:
- targets: ['192.168.137.132:31122'] # 指标访问入口,本地服务的IP 端口

K8s部署文件修改(针对Prometheus Operator部署的场景)

使用Prometheus Operator部署时,数据采集是依赖于 ServiceMonitor 的,需要在服务部署信息中添加 ServiceMonitor 信息

apiVersion: v1
kind: Service
metadata:
name: svc-hz-service-hzpublic
namespace: hz-dev-service
# 用于匹配 ServiceMonitor spec.selector.matchLabels
+ labels:
+ app: hz-service-hzpublic
+ job: hz-service-hzpublic-job
spec:
type: NodePort
selector:
app: hz-service-hzpublic
ports:
- name: http
port: 31121
targetPort: 31121
nodePort: 31121

---
# 定义 ServiceMonitor
+ apiVersion: monitoring.coreos.com/v1
+ kind: ServiceMonitor
+ metadata:
+ # 元数据中 name 和 namespace 与 Service 中保持一致 metadata.name metadata.namespace
+ name: svc-dz-service-hzpublic
+ namespace: hz-dev-service
+ labels:
+ app: hz-service-hzpublic
+ # 这里的label release 是固定的,取值见下方详细说明
+ release: prometheus
+spec:
+ jobLabel: job
+ # 采集监控指标节点的配置: 采集间隔,采集端点,对应的服务端口名称(spec.port[*].name)
+ endpoints:
+ - interval: 5s
+ path: /hzpublic/actuator/prometheus
+ port: http
+ namespaceSelector:
+ any: true
+ selector:
+ matchLabels:
+ # 这里匹配的是Service 的Metadata中的label,从Service中复制即可 metadata.labels
+ app: hz-service-hzpublic
+ job: hz-service-hzpublic-job

---
# ...
# 后方的不需要修改,保持原样即可

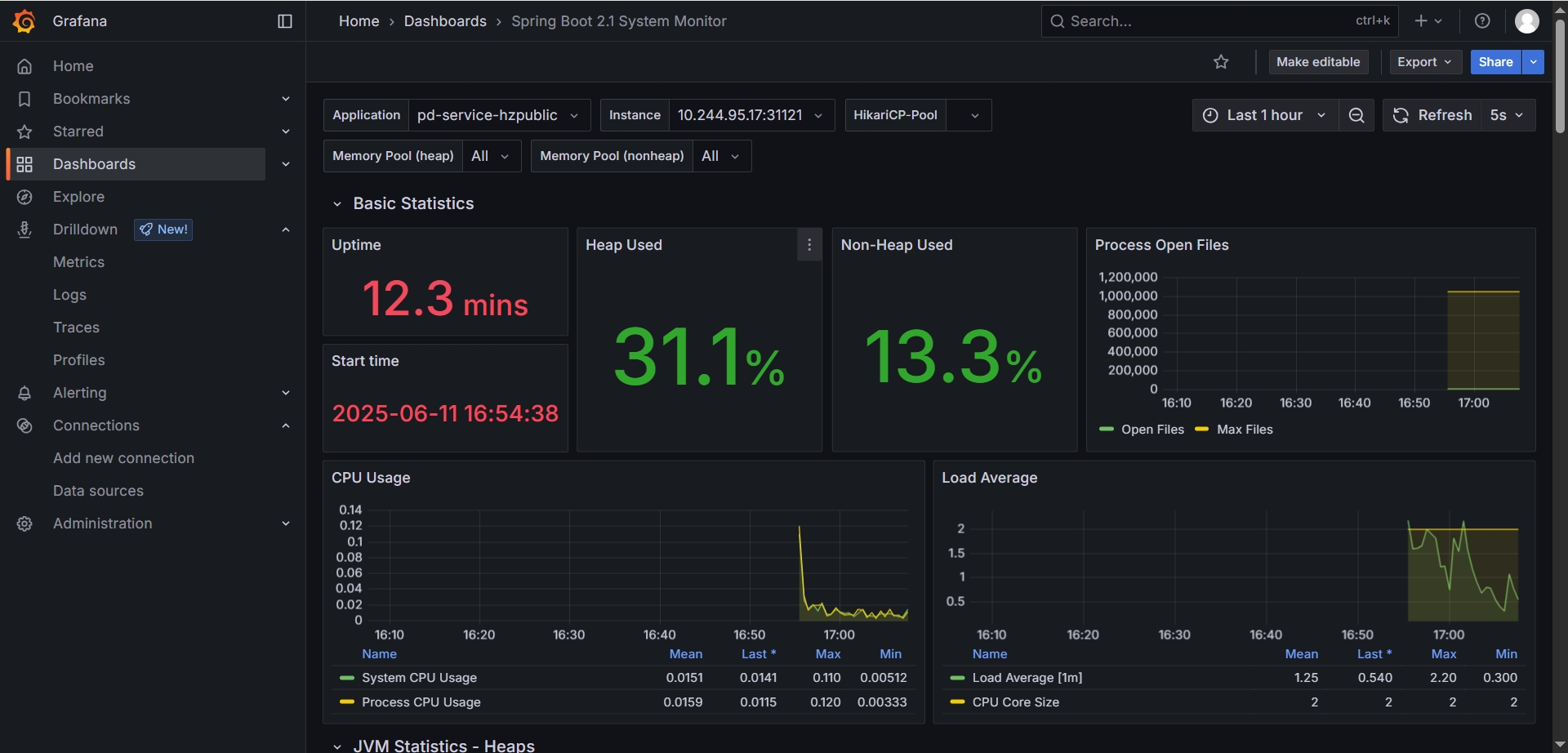
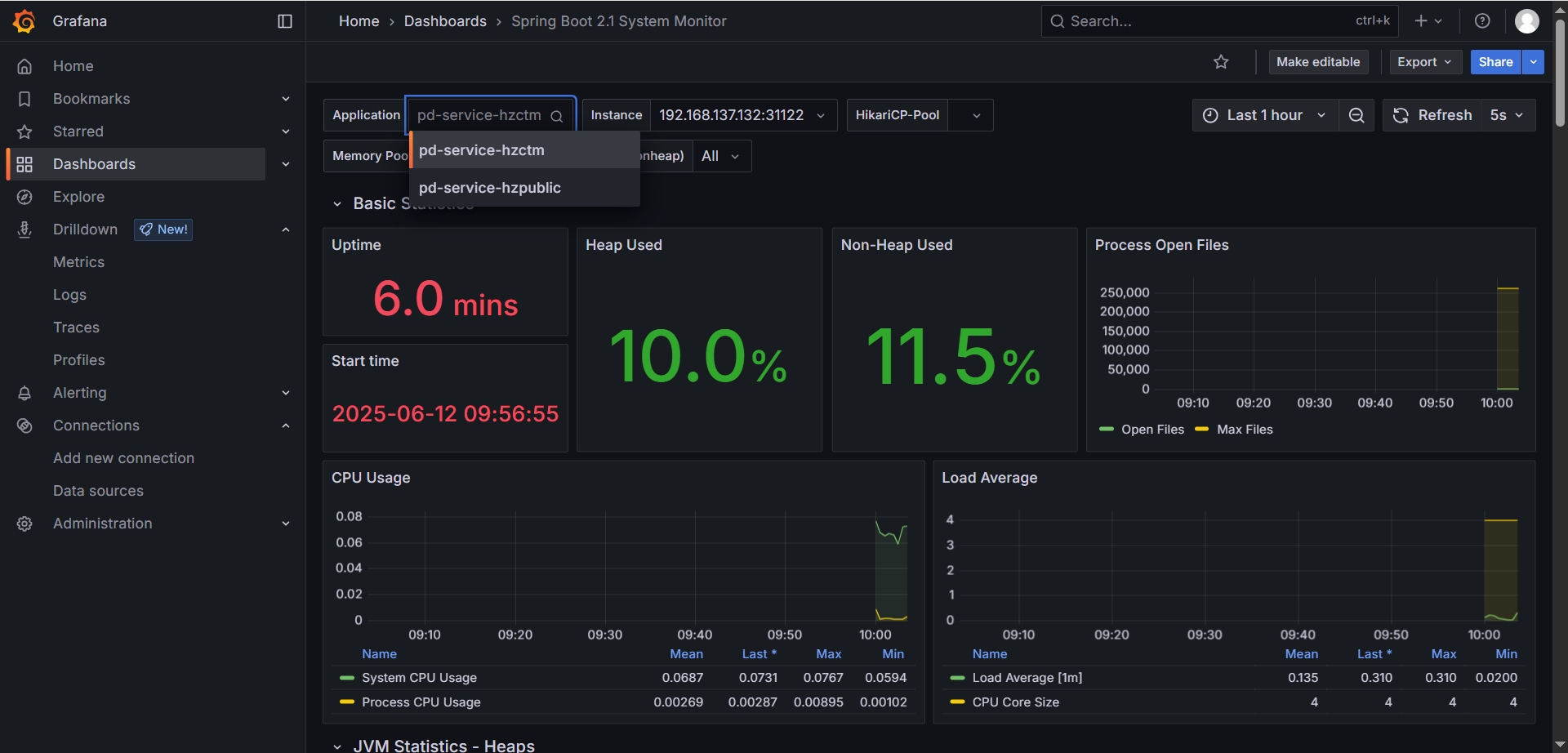
在Dashboard中添加DashboardSpring Boot 2.1 System Monitor 打开查看效果

ServiceMonitor中的 metadata.labels.realease: prometheus 说明

# 一键查询 ServiceMonitor 下 metadata.labels 的 K-V值
kubectl get prometheuses.monitoring.coreos.com -n monitoring -o jsonpath="{.items[0].spec.serviceMonitorSelector.matchLabels}"

# 全量信息见
kubectl get prometheuses.monitoring.coreos.com -n monitoring -o yaml

查看ServiceMonitor

通地命令查看ServiceMonitor,是Kubernetes定制的Kubernetes component,正是以下这些ServiceMonitor产生了上述Prometheus的Targets:

kubectl get servicemonitor -n monitoring

# 输出结果
[diginn@k8s-master-01 services]$ kubectl get servicemonitor -n monitoring
NAME AGE
prometheus-grafana 25h
prometheus-kube-prometheus-alertmanager 25h
prometheus-kube-prometheus-apiserver 25h
prometheus-kube-prometheus-coredns 25h
prometheus-kube-prometheus-kube-controller-manager 25h
prometheus-kube-prometheus-kube-etcd 25h
prometheus-kube-prometheus-kube-proxy 25h
prometheus-kube-prometheus-kube-scheduler 25h
prometheus-kube-prometheus-kubelet 25h
prometheus-kube-prometheus-operator 25h
prometheus-kube-prometheus-prometheus 25h
prometheus-kube-state-metrics 25h
prometheus-prometheus-node-exporter 25h

查看ServiceMonitor详细信息

我们查看其中一个servicemonitor,以yaml形式展示:

kubectl get servicemonitor prometheus-grafana -n monitoring -o yaml

# 输出结果
[diginn@k8s-master-01 services]$ kubectl get servicemonitor prometheus-grafana -n monitoring -o yaml
apiVersion: monitoring.coreos.com/v1
kind: ServiceMonitor
metadata:
annotations:
meta.helm.sh/release-name: prometheus
meta.helm.sh/release-namespace: monitoring
creationTimestamp: "2025-06-10T07:32:22Z"
generation: 1
labels:
app.kubernetes.io/instance: prometheus
app.kubernetes.io/managed-by: Helm
app.kubernetes.io/name: grafana
app.kubernetes.io/version: 12.0.0-security-01
helm.sh/chart: grafana-9.2.1
name: prometheus-grafana
namespace: monitoring
resourceVersion: "198613"
uid: 53d3048f-ca33-47bc-8387-acfc357b99ed
spec:
endpoints:
- honorLabels: true
path: /metrics
port: http-web
scheme: http
scrapeTimeout: 30s
jobLabel: prometheus
namespaceSelector:
matchNames:
- monitoring
selector:
matchLabels:
app.kubernetes.io/instance: prometheus
app.kubernetes.io/name: grafana

可以看到资源类型是ServiceMonitorendpoints的端点是/metrics,其中一个labelapp.kubernetes.io/instance: prometheus,这里的label为什么是prometheus呢?

其实是我们chart的name,我们在install prometheus的时候用的命令是helm install prometheus prometheus-community/kube-prometheus-stack -n monitoring,那么这里的release-name就是prometheus,如果我们换成abc,这里的release-name也会是abc,只要和CRD中的matchLabels对应起来就可以了

查看CRD

要想看具体内部是怎么关联的,我们需要再查看CRD。上述ServiceMonitor的apiVersion为:apiVersion: monitoring.coreos.com/v1,我们查看下CRD,首先列出所有CRDs:

kubectl get crd -n monitoring | grep prometheuses.monitoring.coreos.com

# 输出结果
[diginn@k8s-master-01 services]$ kubectl get crd -n monitoring | grep prometheuses.monitoring.coreos.com
prometheuses.monitoring.coreos.com 2025-06-10T06:50:23Z

查看CRD详细信息

具体查看CRD=prometheuses.monitoring.coreos.com,以yaml格式展示:

kubectl get prometheuses.monitoring.coreos.com -n monitoring -o yaml

# 输出结果,重点关注PodMonitor ServiceMonitor

# PodMonitor 匹配的规则
podMonitorSelector:
matchLabels:
release: prometheus

# ServiceMonitor 匹配的规则,这里显示的label名称和值就是上面 ServiceMonitor需要添加的
serviceMonitorSelector:
matchLabels:
release: prometheus

资源定义很长,其中一段定义,所以我们创建的ServiceMonitor,需要加上这个Label,否则就不会被关联上并发现,如果我们chart name为其它名字,如abc,那么在安装生成CRD的时候这里的release就会是abc,而不是prometheus

本地部署 Spring Boot Jar包

配置环境变量

# 配置环境变量
cat >> ~/.bashrc << 'EOF'
export JAVA_HOME=/home/diginn/jdk-17.0.0.1
export PATH=$JAVA_HOME/bin:$PATH

EOF

# 加载环境变量
source ~/.bashrc
java --version

# 运行jar包
java -jar pd-service-hzctm.jar

# 日志位置
/home/diginn/logs/pd-service-hzctm-all.log

启停脚本

# 启动脚本
cat > startup.sh << 'EOF'
#!/bin/bash
nohup java -jar pd-service-hzctm.jar > /dev/null 2>&1 &
echo "$!" > pid
EOF

# 停止脚本
cat > shutdown.sh << 'EOF'
#!/bin/bash
kill -9 `cat pid`
echo "关闭成功!"
EOF

# 脚本添加执行权限
chmod +x startup.sh shutdown.sh

启动服务

./startup.sh

使用Prometheus Operator配置采集本地服务指标

创建K8s部署资源文件

首先我们新建一个ServiceMonitor,用来统一监控非k8s集群内的服务,名称就定为 spring-boot-exporter。 另外我们还需要定义一个被监控机器的ServiceEndpoint。将endpoint中的port设置为服务的运行端口。

以下是K8s资源部署文件的示例: k8s-local.yaml

apiVersion: v1
kind: Service
metadata:
name: spring-boot-exporter
namespace: monitoring
# 这里的labels要和 ServiceMonitor 的 spec.selector.matchLabels 一致
labels:
app: hz-service-hzctm
job: hz-service-hzctm-job
spec:
clusterIP: None
type: ClusterIP

---

apiVersion: v1
kind: Endpoints
metadata:
name: spring-boot-exporter
namespace: monitoring
subsets:
# 这里IP端口为本地服务的IP 和端口
- addresses:
- ip: 192.168.137.132
ports:
- name: http-metrics
port: 31122
protocol: TCP

---

apiVersion: monitoring.coreos.com/v1
kind: ServiceMonitor
metadata:
name: spring-boot-exporter
namespace: monitoring
labels:
app: hz-service-hzctm
# 这个标签必须要有,key和value的取值见上面章节【ServiceMonitor中的 `metadata.labels.realease: prometheus` 说明】
release: prometheus
spec:
jobLabel: job
endpoints:
# 指标采集的端点信息,端口引用上面Endpoints中定义的port,path为指标端点的访问地址,需要包含服务的contextpath
- port: http-metrics
interval: 5s
honorLabels: true
scheme: http
path: /hzctm/actuator/prometheus
selector:
# 这里的取值要和Service 的 metadata.labels 一致
matchLabels:
app: hz-service-hzctm
job: hz-service-hzctm-job

部署资源服务

# 部署
kubectl apply -f k8s-local.yaml

# 删除
kubectl apply -f k8s-local.yaml

访问页面

部署完成后访问Prometheus 的服务发现页 http://192.168.137.121:30203/service-discovery 可以看到Prometheus已经有了本地服务的信息,如果Target labels显示 dropped due to relabeling rules 表示服务的配置存在错误,参考常见问题来解决

访问Grafana 监控面板页面 http://192.168.137.121:31145/dashboards 打开 Spring Boot 2.1 System Monitor 在这里已经有了本地服务的信息

常见问题

Prometheus Service Discovery 中显示目标服务的检测指标数据被删除 【dropped due to relabeling rules】

访问Prometheus 服务发现页面: http://192.168.137.121:30203/service-discovery?search=svc-dz-service-hzpublic

  1. 错误信息

  2. 异常原因

  • namespace错误,如ServiceMonitor 的 namespace 与service的不一致
  1. 解决方案

Service Discovery 复制 Discovered labelsConfiguraitons 的指定job的 relabel_configs 比对校验

确认匹配规则是在哪一步失败的,然后针对这一步比对的tag修改服务部署配置